空调风系统节能

空调系统设计时,出于安全的考虑,系统负荷指标往往选取过大,造成了系统的能量输配设备(如风机)、末端换热设备的容量都大大超过了实际需求。针对此状况,可通过系统策略优化空调风系统的运行。
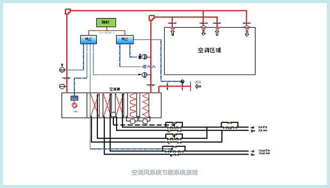
- 采用风水联动算法,将风系统和水系统作为一个整体来进行优化。可以实现不同分区之间的冷量平衡,并可以大量节约能源消耗。
- 节能优化控制系统可以通过改变送风量的变化来控制空调区域的温湿度,当空调区域的负荷小于设计负荷时,控制系统可以调节输送的风量。从而降低系统的总输送风量,从而降低系统的运行能耗。
- 在降低系统运行能耗的同时,控制系统优化空调的送风温差,满足人体的舒适感要求。
- 增加CO2检测装置实现空气新风量控制。在满足卫生条件下,冬、夏季尽量减少新风量,而在过渡季节,根据室外空气状况,尽量较多采用新风甚至全新风。
UPPC®控制系统还可实现风系统与水系统的综合优化。空调系统中,冷热源产生并输送冷量,风系统直接处理空调负荷,两个系统之间会相互作用。在传统控制模式下,冷热源与风系统的控制是独立的,没有考虑到二者之间的联系。而UPPC®系统将二者作为一个整体考虑,根据室外工况、负荷情况调整冷热源的供水温度设定、流量,从而实现了整个空调系统的优化节能。
